网宿云 cdn 预热脚本
将源站的内容主动预取到 CDN 节点,用户首次访问可直接命中缓存,即提升首次访问速度,又能有效缓解源站压力。
- 数据格式:请求和响应都支持 json/xml,xml 的参数与 json 的参数基本一致,json 的参数是驼峰分隔,xml 的参数是“-”分隔,详见示例。
- 限制说明:每个账号的预取并发是 10,调高并发会增加回源的压力,请联系技术支持人员评估。
将源站的内容主动预取到 CDN 节点,用户首次访问可直接命中缓存,即提升首次访问速度,又能有效缓解源站压力。
Acunetix Web Vulnerability Scanner(简称AWVS)是一款知名的网络漏洞扫描工具,它通过网络爬虫测试你的网站安全,检测流行安全漏洞。
HCL AppScan(原名IBM Security AppScan)是原IBM的Rational软件部门的一组网络安全测试和监控工具,2019年被HCL技术公司收购。AppScan旨在在开发过程中对Web应用程序的安全漏洞进行测试。
Helm 定位为 Kubernetes 包管理器 或者 Kubernetes App Store ,就如 RHEL 中的 yum/dnf 。主要组件如下:
helm : 纯客户端工具,负责模板渲染、插件执行和 OCI 交互。kstatus 标准,替代了以前简单的 wait 逻辑。它能更精准地判断资源(如 Deployment, StatefulSet )是否真正“就绪”。slog ,方便集成到现代化的可观测性平台。核心概念 :
https://artifacthub.io/packages/search?kind=0Helm 4 支持将复杂的配置拆分到多个 YAML 文档中,或者在一次命令中传入多个文件
helm install my-release ./my-chart -f values-base.yaml -f values-override.yaml |
Helm 4 能够直接运行 Helm 3 的 Chart,无需修改代码。
下载 需要的版本
wget https://get.helm.sh/helm-v3.10.0-linux-amd64.tar.gz |
解压
tar -xf helm-v3.10.0-linux-amd64.tar.gz |
在解压目中找到 helm 程序,移动到需要的目录中
cp linux-amd64/helm /usr/local/bin/ |
验证
$ helm version |
首先要添加仓库,告诉 Helm 去哪里下载软件包(Chart)。最常用的是 Bitnami 仓库 或者 Artifact Hub
helm repo add bitnami https://charts.bitnami.com/bitnami |
搜索/查看 Repo 中可用的 Charts
$ helm search repo hashicorp/vault |
安装 Chart,安装时可以为 Release 起个名字(如 vault),也可以不指定名字,让 Helm 自动生成 helm install bitnami/mysql --generate-name
要在安装 Chart 之前自定义配置,可以通过 YAML 配置自定义选项。 要想知道有哪些配置可用,可以使用命令 helm show values 查看
$ helm install vault hashicorp/vault --version 0.25.0 |
查看 Chart 支持的自定义配置选项
## 先查看已安装的 Repo |
查看已经安装的 Release 使用了哪些自定义参数,可以使用命令 helm get values <release-name>
$ helm ls -A |
$ helm list -A |
$ helm ls -A |
helm upgrade my-web bitnami/nginx -f my-values.yaml |
回滚使用命令 helm rollback [RELEASE] [REVISION] ,可以通过命令 helm history [RELEASE]
每次 install, upgrade, rollback 都会更新 REVISOION
$ helm list -A |
要在更新(upgrade)或者回滚(rollback)后强制重建 Pod,可以使用选项 --recreate-pods
$ helm repo ls |
查看已安装的 Repo 中可用的 Charts
$ helm search repo hashicorp/vault -l |
helm search hub 可以搜索 Artifact Hub 中公开可用的 Charts
$ helm search hub wordpress |
不指定名称搜索 helm search hub 将会列出 Artifact Hub 上所有可用的 Charts 链接(不是具体的 Helm Reop),要展示 Helm Repo 可以使用选项 helm search hub --list-repo-url
$ helm list -A |
使用命令 helm show chart 或则 helm show all 查看 Chart 详细信息,里面包含了关于 Chart 配置的详细信息和结构。
$ helm show chart prometheus-community/prometheus |
当你想要自己写 Chart 时,你会看到这样的文件夹结构(使用 helm create my-chart 生成):
my-chart/ |
在进入具体的网络配置前,必须理解 AWS 的地理隔离:
区域 (Region) :地理上的独立区域(如新加坡、弗吉尼亚)。区域之间完全隔离。
可用区 (Availability Zone, AZ) :一个区域内由多个物理机房组成。AZ 之间通过高速、低延迟光纤连接。高可用架构必须跨 AZ 部署。跨 AZ 之间的流量需要付费。
VPC 是你在 AWS 云中的逻辑隔离网络。你可以完全控制其 IP 地址范围、子网、路由表和网络网关。
核心组件:
CIDR 范围 :你为 VPC 定义的私有 IP 地址块(如 10.0.0.0/16 )。
子网 (Subnets) :将 VPC 划分为更小的网段。子网必须位于特定的可用区内。
公有子网 (Public Subnet) :路由指向互联网网关 (IGW),实例可以有公网 IP。
私有子网 (Private Subnet) :没有指向 IGW 的直接路由,通常通过 NAT 网关 访问外网 。
公有子网 和 私有子网 在配置上几乎一摸一样,唯一区别在于: 该子网关联的路由表(Route Table)中默认路由(0.0.0.0/0)是如何配置的。
- 公有子网 (Public Subnet) 其路由表中默认路由(0.0.0.0/0)指向 互联网网关 (Internet Gateway, ID 格式通常为 igw-xxxxxx) 。由于它直接连接到互联网大门,且子网内的实例拥有公网 IP,因此外部用户可以主动访问它,它也可以直接访问外部。
- 私有子网 (Private Subnet) 其路由表中默认路由(0.0.0.0/0)指向 NAT 网关 (NAT Gateway, ID 格式通常为 nat-xxxxxx),或者干脆没有任何去往外网的路由 。它没有直通互联网的大门。它通过 NAT 网关(单向出口)实现“能出不能进”的效果。
下图所示子网为 公有子网
流量如何进出
VPC 与外界互联网通信可以使用以下方式:
| 组件 | 作用 | 流量方向 | 用法说明| |
|---|---|---|---|
| Internet Gateway (IGW,互联网网关) | 允许 VPC 连接互联网。 | 双向 (In/Out) | 实例必须分配公网 IP 或弹性 IP (EIP) |
| NAT Gateway (NAT 网关) | 允许私有实例上外网,但防止外部主动连接。 | 单向 (Outbound only) | 仅需私有 IP |
| VPC Peering (对等连接) | 连接两个不同的 VPC,使其像在一个网络内通信。 | 跨 VPC | |
| Transit Gateway | 充当“中央枢纽”,连接数千个 VPC 和本地网络。 | 复杂网络拓扑 | |
| Virtual Private Gateway | 用于建立 VPN 连接。 | 混合云 |
通过 NAT Gateway 可以实现子网中的实例的对外互联网出口 IP 都是 NAT Gateway 绑定的 EIP,子网中的实例对互联网不可见。NAT Gateway 典型使用场景:
以下为创建 NAT Gateway 并关联子网的相关步骤:
VPC |
关键点:
确认 Public Subnet 存在
VPC 默认的 Main Route Table 已经满足这个条件,其默认网关为 Internet Gateway

创建 NAT Gateway
在 NAT gateways 标签页面中,点击 Create NAT gateway , Connectivity type 选择 Public , Elastic IP (EIP) association 选择 手动分配 EIP(Manual)

创建完成后,状态应为 Available 。在路由表(Route Tables)中,这时会多一个路由表,其 Edge associations(边缘关联) 关联到了刚刚创建的 NAT Gateway

创建一个新的子网(私有、Private Subnet)
在 VPC → Subnets → Create subnet 标签页面中创建新的子网, 不要勾选 Auto-assign public IPv4 ,如此处于此子网中的实例,不会为其分配公网地址

创建 Private Route Table
在 VPC → Route tables → Create route table 标签页面中创建新的路由表,本示例名为 private-rt
配置路由规则
选择刚刚创建的新路由表 private-rt,在 Routes 中 编辑路由(Edit Routes) ,添加一条路由规则:
| Destination | Target | |

关联 Private Subnet
选择刚刚创建的新路由表 private-rt,在 Subnet associations(子网关联) 中 Edit subnet associations(编辑子网关联) ,选择目标子网进行关联

最终的 VPC 整体路由可以在 VPC 的 Resource map 中进行检查

Kubernetes 原生提供 RBAC(Role-Based Access Control) 来控制集群中的 用户和服务账户(ServiceAccount) 对资源的访问权限。
| 对象 | 描述 |
|---|---|
| Role | 命名空间级别(Namespace)权限,指定某个命名空间内允许的操作和资源类型。 |
| ClusterRole | 集群级别权限,可以跨命名空间使用。 |
| RoleBinding | 将 Role 绑定到一个用户或 ServiceAccount。 |
| ClusterRoleBinding | 将 ClusterRole 绑定到一个用户或 ServiceAccount。 |
核心字段
apiGroups :资源所属 API 组,例如 "" 代表 core API 。
resources :允许访问的资源类型,如 pods、deployments。
verbs :允许的操作,如 get, list, create, delete 。
RBAC 示例:
apiVersion: rbac.authorization.k8s.io/v1 |
RBAC 控制的是 Kubernetes 资源访问权限 。
RBAC 对象绑定的是 Kubernetes 用户或 ServiceAccount,而不是 AWS IAM 用户 。
| 概念 | 全称 | 解决的问题 | 作用范围 |
|---|---|---|---|
| RBAC | Role-Based Access Control | 决定 “用户/进程” 在 K8s 集群内能做什么(如:查看 Pod) | K8s 集群内部 |
| Role | Kubernetes Role | RBAC 的一部分,定义一组具体的集群内操作权限 | 命名空间 (Namespace) |
| IRSA | IAM Roles for Service Accounts | 决定 “Pod 里的应用” 对 AWS 外部资源(如 S3/RDS)的访问权限 | AWS 云环境 |
AWS IAM Role 是 AWS 层面的权限机制,用于授权 AWS 资源访问,例如 S3、DynamoDB、Secrets Manager 等。
AWS IAM Role 的特点:
可以被 IAM 用户、服务或 EC2/EKS Pod 假设(Assume)。
权限通过 IAM Policy 定义。
AWS IAM Role 在 EKS 中的应用:
管理集群本身访问 AWS 资源,例如节点组(NodeGroup)访问 S3。
可以通过 IAM 用户/Role 管理集群级别的操作权限,例如 eks:DescribeCluster 。
💡 核心点:IAM Role 本身无法直接控制 Kubernetes 资源,它管理的是 AWS 资源访问。
IRSA(IAM Roles for Service Accounts) 是 AWS EKS 引入的将 Kubernetes ServiceAccount 与 AWS IAM Role 绑定,实现 Pod 级别的 AWS 权限控制的机制。其大致原理如下:
eks.amazonaws.com/role-arn。实践建议:
不要在 Pod 内放 AWS AccessKey,使用 IRSA。
最小权限原则:
RBAC:只给 Pod 或用户真正需要的 Kubernetes 权限。
IAM Role / IRSA:只给访问 AWS 资源的最小权限。
多集群管理:可以通过 ClusterRole + RoleBinding 管理跨命名空间权限。
审计:
使用 CloudTrail 监控 IRSA 调用。
Kubernetes API Server 日志审计 RBAC 权限。
EKS 集群特性总结
如果集群需要固定的出口 IP,最推荐,最标准的做法是 使用 NAT 网关 ,将 EKS 节点部署在私有子网中,所有访问外部网络的流量都会经过 NAT 网关
本示例中使用 EKS 自治模式(EKS Auto Mode)
EKS 自治模式 接管了原本需要手动管理的节点、存储和网络配置,因此它需要一组非常具体且强大的权限
EKS 自治模式 有额外的费用,大概比 EC2 价格高 12%
EKS 自治模式 在集群创建完成后可修改(编辑)为非自治模式
EKS 自治模式 中的 Worker Nodes 配置 不能在控制台修改参数、不能自定义 ,具体的配置可以通过 API 接口查看
nodepool资源
# kubectl describe nodepool general-purpose
Name: general-purpose
Namespace:
Labels: app.kubernetes.io/managed-by=eks
Annotations: karpenter.sh/nodepool-hash: 4012513481623584108
karpenter.sh/nodepool-hash-version: v3
API Version: karpenter.sh/v1
Kind: NodePool
Metadata:
Creation Timestamp: 2026-02-06T09:38:18Z
Generation: 1
Resource Version: 784637
UID: e85261b9-3a4b-41b0-ac5...
Spec:
Disruption:
Budgets:
Nodes: 10% # 这是一个安全阀。在同一时间内,由于缩容或更新导致的节点离线比例不能超过 10%。这保证了你的集群不会因为自动优化而导致业务大面积中断。
Consolidate After: 30s # 节点达到上述状态 30 秒后,EKS 就会考虑将其关闭,并把上面的 Pod 迁移到更划算的节点上。
Consolidation Policy: WhenEmptyOrUnderutilized # 当节点变为空闲(没有 Pod)或者利用率较低(比如一个大节点只跑了一个小 Pod)时,EKS 会自动触发节点合并。
limits: # 资源限制
cpu: "1000"
memory: 1000Gi
Template:
Metadata:
Spec:
Expire After: 336h # 节点的最大“寿命”是 14 天(336 小时),强制节点定期更换,以确保所有节点都运行在最新的安全补丁和 Bottlerocket 镜像上,防止出现长期未重启的“僵尸节点”。
Node Class Ref: # nodeclass 信息,可通过 kubectl get nodeclass 查看
Group: eks.amazonaws.com
Kind: NodeClass
Name: default
Requirements: # 节点选择标准 (Requirements)
Key: karpenter.sh/capacity-type # 实例类型,on-demand 为 按需实例
Operator: In
Values:
on-demand
Key: eks.amazonaws.com/instance-category # 限定了实例系列 c: 计算优化型(适合高并发); m: 通用型(平衡 CPU 和内存); r: 内存优化型(适合数据库或缓存)。
Operator: In
Values:
c
m
r
Key: eks.amazonaws.com/instance-generation # 只使用 4 代以后的机型(如 c5, m6i 等)。这确保了节点拥有较新的硬件特性和性能。
Operator: Gt
Values:
4
Key: kubernetes.io/arch # CPU 架构。如果你想尝试性价比更高的 ARM 架构(Graviton),需要在这里添加 arm64
Operator: In
Values:
amd64
Key: kubernetes.io/os # 节点操作系统(OS)类型
Operator: In
Values:
linux
Termination Grace Period: 24h0m0sEKS 自治模式限制资源上限 编辑 NodePool,修改
spec.limits.cpu和spec.limits.memory。这决定了该池子最多能“烧”掉多少 EC2 资源。强制回收节点 : 如果你想让 EKS 重新平衡节点(例如你更改了实例限制),可以手动删除节点,Auto Mode 会自动根据 Pod 需求拉起符合新规的新节点
kubectl delete node <node-name>同时要关注
nodeclass资源,其中定义了 子网(Subnet)和安全组(Security Group)等信息
# kubectl get nodeclass
NAME ROLE READY AGE
default eksNodeRole True 44h
# kubectl describe nodeclass default
Name: default
Namespace:
Labels: app.kubernetes.io/managed-by=eks
Annotations: eks.amazonaws.com/nodeclass-hash: 13740036326424352917
eks.amazonaws.com/nodeclass-hash-version: v2
API Version: eks.amazonaws.com/v1
Kind: NodeClass
Metadata:
Creation Timestamp: 2026-02-06T09:38:18Z
Finalizers:
eks.amazonaws.com/termination
Generation: 2
Resource Version: 827607
UID: 5065b0f3-3795-4347-893a-338ae6fa882d
Spec:
Ephemeral Storage:
Iops: 3000
Size: 80Gi
Throughput: 125
Network Policy: DefaultAllow
Network Policy Event Logs: Disabled
Role: eksNodeRole
Security Group Selector Terms:
Id: sg-058bd1ef...
Snat Policy: Random
Subnet Selector Terms:
Id: subnet-07963d9b...
Id: subnet-0e359aac...
Id: subnet-0e76c601...
AWS OpenSearch 是一个完全开源的搜索和分析引擎,用于日志分析、实时应用程序监控和点击流分析等用例。
AWS OpenSearch(AOS) 和 Elasticsearch 对比
| OpenSearch | Elasticsearch | |
|---|---|---|
| 背景 | AWS 主导的开源分支 | Elastic 公司主导 |
| 授权 | Apache 2.0 | SSPL + Elastic License |
| 商业控制 | 社区驱动 | 公司控制 |
| K8s 生态 | 非常友好 | 也支持 |
| 云原生趋势 | 越来越主流 | 商业版更强 |
| 日志检索 | 很强 | 很强 |
| 向量搜索 | 有 | 更成熟 |
| ML 功能 | 有 | 更强 |
| APM | 基础 | 商业版更强 |
| 插件生态 | 少一些 | 更丰富 |
原本是同一个项目
2021 年因授权问题分叉
👉 7.10 是最后一个纯开源 Elasticsearch 版本
之后 AWS fork 出:
🔹 OpenSearch
而原厂继续发展:
🔹 Elasticsearch
在 AWS 上,Amazon 托管服务默认是 OpenSearch。
OpenSearch 服务域是 OpenSearch 集群的同义词.域是包含您指定的设置、实例类型、实例计数和存储资源的集群。
登录控制台:前往 Amazon OpenSearch Service。 Domains -> Create domain 。
使用 公开访问权限 部署的 AOS,可以直接使用 OpenSearch 控制面板 URL 在互联网访问。如果要控制访问,可以使用以下方法:
修改 集群访问策略 (Access Policy)
IpAddress 的 Condition 。 { |
创建项目所需新目录,用于存储持久化数据
# mkdir -p /opt/devops/{confluence,jira,postgresql} |
下载 atlassian-agent.jar 文件,将其分别放置在 ./confluence/atlassian-agent.jar 和 ./jira/atlassian-agent.jar ,用于之后为 Confluence 和 Jira 生成 License
docker-compose.yaml 文件内容如下
vservices: |
启动容器
# docker compose up -d |
postgres 数据库启动正常后,执行以下命令为 Jira 创建数据库,Confluece 数据库在容器启动是会自动创建。
docker compose exec -it postgres-db psql -U postgres -c "CREATE DATABASE jira WITH ENCODING='UTF8' LC_COLLATE='en_US.utf8' LC_CTYPE='en_US.utf8' CONNECTION LIMIT=-1;" |
浏览器访问 http://<IP>:8090 在 Confluence 初始化页面拿到 Server ID
登录 Confluence 容器,执行以下命令获取破解得 License
# docker compose exec -it confluence bash |
命令参数说明:
-d调试模式 必选,用于输出生成的许可证信息。
-m电子邮箱 随便填 ,如[email protected]。
-n用户名 随便填 ,如 Organization_Admin。
-p产品标识 不可乱填 。Confluence 是conf,Jira 是jira,Bitbucket 是bitbucket。
-o组织/URL 建议填你的访问地址,如https://wiki.mysite.com。
-sServer ID 核心参数。必须填 Web 页面上显示的那个 16 位代码 。
License 验证成功后,填写数据库连接信息并测试连接成功
浏览器访问 http://<IP>:8080 打开 Jira 初始化页面,在 Jira setup 中选择 I'll set it up myself 。因为后面要指定数据库信息,因此要选择自定义。
根据提示填入数据库连接信息,测试无误后,到 Specify your license key 页面,复制 Server ID
登入 jira 容器,使用以下命令为 Jira 生成 License
root@69487899ebea:/var/atlassian/application-data/jira# java -jar /var/atlassian/application-data/jira/atlassian-agent.jar -d -p jira -m [email protected] -n [email protected] -o your-org -s BYTU-X57R-U6U3-LSIB |
注意其中的参数
-p jira
根据提示完成其他配置即可开始使用 Jira。
部署好相同版本的 Confluence 和 PostgreSQL 环境,
在开始之前,请确保:
confluence )。迁移 PostgreSQL 数据库
由于版本一致,直接使用 pg_dump 是最稳妥的方案。
docker exec -t <旧数据库容器名> pg_dump -U <用户名> <数据库名> > confluence_db.sql |
先删除新环境中的数据库 confluence,再新建
# psql -h <HOST> -U postgres -d postgres |
然后导入备份数据,将 confluence_db.sql 拷贝到新服务器,然后执行:
cat confluence_db.sql | docker exec -i <新数据库容器名> psql -U <用户名> -d <数据库名> |
迁移 Confluence Home 目录
Confluence 的用户附件、索引、插件配置等都存储在 Home 目录下。进入旧服务器的映射目录,执行
tar -zcvf confluence_home_backup.tar.gz /path/to/old/confluence_home |
将备份文件传输到新 Confluence 环境 Home 目录并解压
修改配置文件(如果数据库连接变了)
如果新环境的数据库 IP、端口或密码与旧环境不同,你需要修改新环境 Home 目录下的配置文件:
文件路径: <confluence-home>/confluence.cfg.xml
迁移完成后,重启 Confluence,即可加载到旧环境中的数据。
迁移完成后,Confluence 打开正常,数据已经恢复,但是编辑文档保存时报错: Something went wrong after loading the editor. Copy your unsaved changes and refresh the page to keep editing.
这个错误通常意味着 Confluence 协作编辑(Collaborative Editing) 服务出现了通讯故障。在 Confluence 9.0.2 中,这通常与 Synchrony(负责实时协作的组件)的配置或网络环境有关。
可以 刷新 Synchrony 状态 解决
以管理员身份登录 Confluence。
前往 管理 (Confluence administration) > 协作编辑 (Collaborative editing) 。
点击 Change mode ,将其切换为 Disabled 。
等待几秒钟后,重新切换回 Enabled 。
这会重启 Synchrony 进程并清理过时的锁定状态。
本示例以 PostgreSQL 为例
rds-ops-sg 的安全组。5432 端口(不要暴露给 0.0.0.0/0 )。Production ,测试选 Dev/Testkubectl get nodes -o wide |
kubectl delete service -n <namespace> <name> |
kubeadm init --pod-network-cidr=10.244.0.0/16 --cri-socket=unix:///var/run/cri-dockerd.sock |
| 选项 | 说明 | 示例 |
|---|---|---|
--pod-network-cidr |
指定 pod 的 cidr,安装 CNI 插件时,配置的 CIDR 要和此处一致 | |
--service-cidr |
service 使用的 CIDR |
|
--cri-socket |
配置集群使用的 CRI,不指定时系统会扫描主机,如果有多个可用 CRI,会出现提示 | |
--apiserver-advertise-address |
手动配置 api-server 的 Advertise IP 地址。不配置的情况下,系统默认选择主机上的默认路由对应网卡上面的 IP |
|
--control-plane-endpoint |
配置 api-server 的共享地址,可以是域名或者负载均衡器的 IP单节点的 Master 后期需要扩展为多节点(高可用)时,需要有此配置,否则不支持( kubeadm)扩展 |
kubeadm join 172.31.10.19:6443 --token 8ca35s.butdpihinkdczvqb --discovery-token-ca-cert-hash sha256:b2793f9a6bea44a64640f99042f11c4ff6 \ |
其中的 token 可以在 master 上使用以下命令查看
$ kubeadm token list |
默认情况下,令牌会在 24 小时后过期。如果要在当前令牌过期后将节点加入集群, 则可以通过在控制平面节点上运行以下命令来创建新令牌:
kubeadm token create |
如果你没有 --discovery-token-ca-cert-hash 的值,则可以通过在控制平面节点上执行以下命令链来获取它[1]:
openssl x509 -pubkey -in /etc/kubernetes/pki/ca.crt | openssl rsa -pubin -outform der 2>/dev/null | \ |
官方镜像仓库 中搜索 jenkinsci/blueocean,下载最新镜像
docker pull jenkinsci/blueocean |
创建数据目录
mkdir /data/JenkinsData_blueocean |
启动 jenkins 容器
docker run -d -p 8080:8080 --name jenkins \ |
-v /var/run/docker.sock:/var/run/docker.sock - 在需要使用 Jenkins 构建 Docker 镜像时,Jenkins 容器中的 docker 客户端需要连接到宿主机的 Docker server-v /data/JenkinsData_blueocean/:/var/jenkins_home/ - 数据持久化到宿主机目录-u root - 容器中使用 root 用户运行,要使用 Jenkins 构建 Docker 镜像时,默认的 jenkins 用户无权限访问 /var/run/docker.sockArgoCD 是目前 Kubernetes 生态中最流行的 GitOps 持续交付(CD)工具。它的核心理念是将 Git 仓库视为集群状态的“唯一真理来源”。
ArgoCD 的核心工作原理 :
kubectl ,而是将所有的资源清单(YAML、Helm、Kustomize)存放在 Git 中管理。ArgoCD Application 删除时的 Propagation Policy
在 Argo CD 中,当你删除一个 Application 时,Propagation Policy(传播策略) 决定了该应用下属的 Kubernetes 资源(如 Deployment, Service, ConfigMap 等) 应该如何处理。本质上是调用了 Kubernetes API 的删除机制,Argo CD 利用 K8s 的 Finalizer 机制来实现这一逻辑
| 策略名称 | 行为描述 | 结果 |
|---|---|---|
| Foreground Cascade(前台级联) | 最常用。先删除子资源,最后删除 Application 本身。 | 集群资源被彻底清理,最安全。 |
| Background Cascade(后台级联) | 立即删除 Application,子资源在后台由 K8s 垃圾回收机制静默删除。 | 最终结果同上,但 Application 对象消失得更快。 |
| Orphan (Non-cascading ,孤儿模式) | 只删壳,不删内容。只删除 Application 对象,保留集群里的实际资源。 | 资源继续运行,不再受 Argo CD 管控。 这通常用于 迁移场景 :你只想让 Argo CD 不再管这个应用,但不想让业务停掉。 |
# kubectl create namespace argocd |
--server-side 选项用于解决可能的报错: The CustomResourceDefinition "applicationsets.argoproj.io" is invalid: metadata.annotations: Too long: may not be more than 262144 bytes等待 ArgoCD 相关 Pod 运行正常
# kubectl get pods -n argocd |
创建 Ingress 对外开放 ArgoCD UI,本示例中 IngressClass 为 AWS alb
apiVersion: networking.k8s.io/v1 |
创建并检查 Ingress
# kubectl apply -f argocd_ingress.yml |
ArgoCD Pod 强制开启了 TLS (HTTPS),而 ALB 却在使用 HTTP 进行健康检查。会因为健康检查失败无法访问

在集群中的 Pod 中尝试请求 argocd-server Pod 的地址,可以看到默认返回了重定向到 HTTPS 的响应,ALB 会因为证书问题对 Pod 健康检查失败
# curl -Iv 172.31.68.215:8080 |
可以配置 ArgoCD 接受 HTTP 协议请求。 修改 ArgoCD Server 启动参数 ,执行命令 kubectl edit deployment argocd-server -n argocd 编辑 argocd-server 的 Deployment,在启动命令( command )中添加 --insecure 参数。
containers: |
修改后等待 Pod 自动重启
$ kubectl get pods -A |
再次观察 ALB 的 Target 健康检查状态
ArgeCD 可以正常访问后,执行以下命令获取初始 admin 账户的密码
kubectl get secret argocd-initial-admin-secret -n argocd -o jsonpath="{.data.password}" | base64 -d |
Project 可以实现资源或者 APP 的逻辑隔离,可以通过 Project 限制 APP 对以下资源的使用:
in-cluster 的 dev-* 命名空间。Grafana 是一款用 GO 语言开发的开源数据可视化工具,可以做数据监控和数据统计,带有告警功能。
Organization 相当于一个 Namespace,一个 Organization 完全独立于另一个 Organization,包括 datasource、dashboard 等,创建一个 Organization 就相当于打开了一个全新的视图,所有的 datasource、dashboard 等都需要重新创建。一个用户(User) 可以属于多个 Organization。
User 是 Grafana 里面的用户,用户可以有以下 角色
admin - 管理员权限,可以执行任何操作。editor - p不可以创建用户、不可以新增 Datasource、可以创建 Dashboard**viewer - 仅可以查看 Dashboardread only editor - 允许用户修改 Dashboard,但是 不允许保存Grafana 中操作的数据集、可视化数据的来源
在 Dashboard 页面中,可以组织可视化数据图表。
Panel - 在一个 Dashboard 中,Panel 是最基本的可视化单元。通过 Panel 的 Query Editor 可以为每一个 Panel 添加查询的数据源以及数据查询方式。每一个 Panel 都是独立的,可以选择一种或者多种数据源进行查询。一个 Panel 中可以有多个 Query Editor 来汇聚多个可视化数据集Row - 在 Dashboard 中,可以定义一个 Row,来组织和管理一组相关的 Panel在 Dashboard 的设置页面中,有 Variables 页面,在其中可以为 Dashboard 配置变量,之后可以在 Panel 的 Query Editor 中使用这些预定义的变量。变量的值也可以是通过表达式获取的值。也可以在 Panel 的标题中使用变量
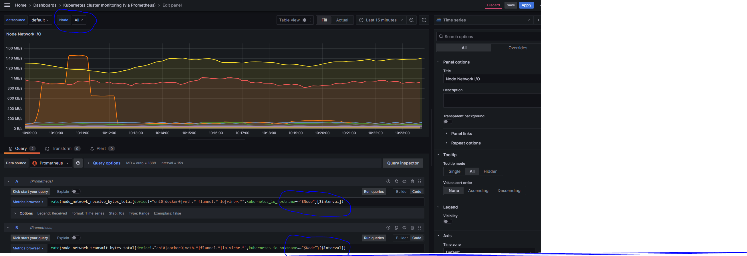
例如以下 Variables 配置
Node label_values(kubernetes_io_hostname) |


在 Dashboard 中定义了这些变量后,可以在 Panel 的 Query Editor 中使用,在 Query Editor 中使用了 Variables 中定义的变量后,在 Dashboard 的顶部下拉菜单中可以选择预定义的变量的值(需要在定义 Variables 时配置 Show on dashboard 为 Label and Value 以使在 Dashboard 顶部显示下拉菜单),Panel 中的 Query 表达式就会使用这些变量的值进行计算以及显示图表。
简单来说,Amazon CloudWatch 是 AWS 的全家桶级监控和观察平台。是一个用于收集、监控、分析和响应 AWS 资源及应用程序运行数据的托管服务。无论你的代码运行在虚拟机(EC2)、容器(ECS/EKS)还是无服务器环境(Lambda)中,它都能提供实时的数据洞察。
CloudWatch 的功能可以概括为以下四大支柱:
指标 (Metrics)
概念 :指标是反映系统性能的时间序列数据(如 CPU 利用率、磁盘读写、网络流量)。
AWS 指标 :大多数 AWS 服务会自动向 CloudWatch 发送免费的基础指标。
自定义指标 :你可以推送自己应用的特定数据(如:每分钟下单量)。
要查看所需服务(如 EC2)的 CloudWatch 监控指标(Metrics),只需要在 CloudWatch 控制面板中选择对应的服务即可

日志 (Logs)
集中化管理 :收集来自 EC2 实例、Lambda 函数、CloudTrail 或其他来源的日志文件。
日志分析 (Logs Insights) :支持类 SQL 语法的快速查询,几秒钟内就能从 GB 级别的日志中找出特定的错误代码。
报警 (Alarms)
阈值触发 :设定一个界限(例如:CPU > 80% 持续 5 分钟),达到时触发操作。
自动化响应 :报警可以发送通知(通过 SNS 邮件/短信),或者执行自动操作(如:Auto Scaling 自动增加机器,或者重启故障实例)。
要创建报警(Alarms),在 CloudWatch 控制面板左侧点击 报警 (Alarms) -> 创建报警(Create Alarm) ,根据提示 选择指标(Select Metric) , 配置 触发条件(Conditions) , 配置 动作(Actions) 可以发送通知(Notification)或者执行脚本、自动扩容等。
事件 (Events / EventBridge)
状态监听 :监听 AWS 资源的状态变更。
定时任务 :相当于云端的 crontab ,可以定时触发某个 Lambda 函数或脚本。
CloudWatch 默认提供了很多 Dashboard,也可以自定义自己喜欢的仪表盘(Create Dashboard)
AWS 里 安全组(Security Group, SG)不是“防火墙规则表”,而是一套 关系型访问控制架构
安全组是在 网络接口 (ENI) 级别运行的,而不是在子网级别。这意味着即使两个实例在同一个子网内,如果它们的安全组规则不允许通信,它们也无法互相访问。
AWS 安全组(Security Group, SG)有以下关键特性
| 关键特性 | 说明 |
|---|---|
| 有状态 (Stateful) | 如果你允许入站请求,响应流量会自动允许流出,不受出站规则限制。 |
| 白名单机制 | 默认拒绝所有流量。你只能添加“允许”规则,不能设置“拒绝”规则。 |
| 即时生效 | 修改规则后,变更会立即应用到所有关联的资源上。 |
| 拓扑关系 | 安全组之间可以 互相引用,形成拓扑关系。也可以包含 自引用规则(self-referencing SG rule),在规则中引用自身安全组 |
安全组可以绑定到:
EC2 实例
ENI(弹性网卡)
ALB / NLB
RDS
EKS Pod(通过 ENI / SG for Pod)
📌 一个资源可以绑多个 SG,多个 SG 规则没有顺序概念
📌 一个 SG 也可以被多个资源复用
引用安全组作为源(Security Group Referencing)
这是 AWS 架构设计中最优雅的功能之一。在设置规则时,源(Source)不仅可以是 IP 地址(如 10.0.0.5/32),还可以是 另一个安全组 ID 。典型场景如下:
场景 :Web 层服务器需要访问数据库层。为 Web 层服务器创建一个安全组,如 sg-web-servers
做法 :在数据库安全组中添加规则:允许来自安全组 sg-web-servers 的 3306 端口访问。
好处 :当 Web 层实例由于自动缩容(Auto Scaling)增加或减少时,你不需要手动更新 IP 地址列表,权限会自动随安全组标签流转。不关心 IP 变化,不关心实例扩缩容,只关心 角色之间的通信关系

如上图所示,在每个数据中心部署单独的 Prometheus Server,用于采集当前数据中心监控数据。并由一个中心的 Prometheus Server 负责聚合多个数据中心的监控数据。这一特性在 Promthues 中称为 Federation (联邦集群)。
Prometheus Federation (联邦集群)的核心在于每一个 Prometheus Server 都包含一个用于获取当前实例中监控样本的接口 /federate。对于中心 Prometheus Server 而言,无论是从其他的 Prometheus 实例还是 Exporter 实例中获取数据实际上并没有任何差异。
以下配置示例在中心 Prometheus Server 配置其抓取其他 Prometheus Server 的指标,必须至少有一个 match 配置,以指定要抓取的目标 Prometheus Server 的 Job 名称,可以使用正则表达式匹配抓取任务
scrape_configs: |
__name__是 Prometheus 特殊的预定义标签,表示指标的名称
使用以下配置采集目标 Prometheus Server 的所有指标
params:
'match[]':
- '{job=~".+"}'
Master Prometheus 的 Explorer(Web)中不会出现 Leaf 抓取的 Target,可以使用具体的指标如 up 等检查是否抓取到了数据
Master prometheus 上面测试 match 是否能抓取指标:
# curl -G 'http://43.13.23.59:9090/federate' --data-urlencode 'match[]={__name__=~".+"}' | tail |
安装 yum 源,docker官方 centos 安装文档
yum install -y yum-utils |
安装 docker
yum install docker-ce docker-ce-cli containerd.io docker-compose-plugin |
参考链接下载rpm安装包
wget https://download.docker.com/linux/centos/7/x86_64/stable/Packages/docker-ce-19.03.15-3.el7.x86_64.rpm |
安装 docker
yum localinstall -y containerd.io-1.4.13-3.1.el7.x86_64.rpm \ |
以上 2 条命令可以使用以下 1 条命令完成
yum localinstall -y https://download.docker.com/linux/centos/7/x86_64/stable/Packages/docker-ce-19.03.15-3.el7.x86_64.rpm \ |
Docker 26 安装,适用于 Centos 8、Rocky Linux 8 等
yum localinstall -y https://download.docker.com/linux/centos/8/x86_64/stable/Packages/docker-ce-26.1.3-1.el8.x86_64.rpm https://download.docker.com/linux/centos/8/x86_64/stable/Packages/docker-ce-cli-26.1.3-1.el8.x86_64.rpm https://download.docker.com/linux/centos/8/x86_64/stable/Packages/containerd.io-1.6.32-3.1.el8.x86_64.rpm https://download.docker.com/linux/centos/8/x86_64/stable/Packages/docker-compose-plugin-2.6.0-3.el8.x86_64.rpm |
启动docker
systemctl enable docker --now |